Consiste em oferecer soluções tecnológicas de rastreamento e monitoramento veicular que garantam segurança, controlo e visibilidade em tempo real, ajudando clientes individuais e empresariais a proteger os seus ativos, reduzir custos e aumentar a eficiência operacional, através de um atendimento próximo e personalizado.
Acompanhe a localização exata dos seus veículos em tempo real, com visibilidade contínua dos movimentos, paragens e percursos.
Aceda à plataforma a partir de PC, laptop, tablet ou telemóvel, de forma simples, rápida e segura.
Relatórios organizados e fáceis de interpretar para apoiar decisões estratégicas e operacionais.
Equipa técnica preparada para garantir assistência rápida e funcionamento contínuo do sistema.
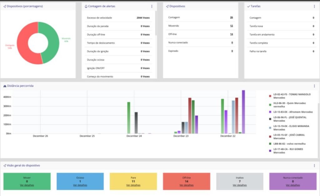
A plataforma INFORTRONC permite acompanhar veículos em tempo real, visualizar histórico de percursos, receber alertas e gerar relatórios detalhados com apenas alguns cliques.
A Plataforma FLEX é ideal para quem procura segurança essencial e monitoramento eficiente, com funcionalidades práticas para o controlo diário da viatura.
✔Localização em tempo real
✔Histórico de percursos
✔Alertas básicos
✔ Acesso multidispositivos
✔Interface simples e intuitiva
✔Motorizadas
✔Viaturas particulares
✔Pequenos negócios
✔Utilização individual
A Plataforma PRO é uma solução avançada para empresas e frotas, oferecendo maior controlo, relatórios detalhados e ferramentas de gestão estratégica.
Funcionalidades principais
✔ Monitoramento em tempo real avançado
✔ Gestão completa de frotas
✔ Relatórios detalhados de desempenho
✔ Alertas inteligentes e personalizados
✔ Cercas virtuais
✔ Bloqueio remoto.
✔ Acesso multidispositivos
Indicado para
✔Empresas com frotas
✔Transportadoras
✔Instituições públicas e privadas
✔Gestão operacional e logística
Compare as funcionalidades, escolha o plano que melhor se adapta às suas necessidades e tenha mais controlo, mais segurança e mais tranquilidade.


















